Skip to content
This repository was archived by the owner on Oct 11, 2024. It is now read-only.
/ promcord Public archive

πŸ“Š Analyze your entire discord guild in grafana using prometheus. Message, User, Game and Voice statistics...

License

Notifications You must be signed in to change notification settings

nimarion/promcord

Repository files navigation

Maintainability Build Status GitHub contributors

promcord

What is promcord?

Promcord is a Discord bot which provides metrics from a Discord server to create insight and alerting on actions and messages. Using Grafana you can easily visualize all your metrics in beautiful dashboards.

Grafana Gif

Table of Contents

Contributing

Pull requests are welcome. For major changes, please open an issue first to discuss what you would like to change. Easiest way of reaching me is via Discord.

Getting Started

This section provides a high-level requirement & quick start guide. For detailed installations, such as getting started with Maven, Docker, or Grafana, please check out their docs.

Prerequisites

Kubernetes Deployment (Helm)

Thanks to ChipWolf, there is a Helm chart for a simple Kubernetes deployment. https://github.com/k8s-at-home/charts/tree/master/charts/stable/promcord

Docker Installation (local install)

  1. Follow the Docker CE install guide and the Docker Compose install guide, which illustrates multiple installation options for each OS.
  2. Set up your environment variables/secrets in .env file
DISCORD_TOKEN=<your token>
  1. Download the prometheus.yml file to your current directory.
  2. Run the Docker App with docker-compose up -d
  3. Navigate to http://localhost:80 to access Grafana. Follow this guide to configure your Grafana server. You will need to add Prometheus as your datasource. For the Prometheus datasource settings, use http://localhost:9090 as the URL and Browser as the Access.
  4. That's it! To simplify the creation of Grafana Dashboards, you can download a ready-made dashboard here to import it into Grafana

Docker Installation (production install)

  1. Follow the Docker CE install guide and the Docker Compose install guide, which illustrates multiple installation options for each OS.
  2. Set up your environment variables/secrets in .env file
DISCORD_TOKEN=<your token>
  1. Modify the provisioning/datasources/automatic.yml file and change the access value to proxy AND change the url value to http://prometheus:9090.
  2. Download the prometheus.yml file to your current directory.
  3. Rename docker-compose.yml.sample to docker-compose.yml (The .sample compose file will contain links in order for Grafana and Prometheus to talk to each other)
  4. Run the Docker App with docker-compose up -d
  5. Navigate to http://ip_address:80 to access Grafana. Follow this guide to configure your Grafana server - you will need to add Prometheus as your datasource. For the Prometheus datasource settings, use http://prometheus:9090 as the URL and Server as the Access.
  6. That's it! To simplify the creation of Grafana Dashboards, you can download a ready-made dashboard here to import it into Grafana
  7. It is recommended you use Nginx and reverse proxy to the Grafana instance for production use. Simply change docker-compose.yml Grafana ports from 80:3000 to 3000:3000, then reverse proxy to http://localhost:3000 in the Nginx configuration.

Developer Installation

  1. Make sure all the prerequisites are installed.
  2. Fork promcord repository, ie. https://github.com/Biospheere/promcord/fork
  3. Clone your forked repository, ie. git clone https://github.com/<your-username>/promcord.git
  4. Set up your environment variables/secrets
DISCORD_TOKEN=<your token>
  1. Use prometheus.yml for Prometheus (Edit target hostname!)
  2. That's it! Go to http://your-ip:grafana-port to access Grafana. Then follow this guide to configure your Grafana server.
  3. To simplify the creation of Grafana Dashboards, you can download a ready-made dashboard here to import it into Grafana

Collected data

  • Channel ID of voice and text channels
  • Word count and length from a message
  • Guild ID
  • Emote Name
  • Game name provided by a Discord RPC
  • ToxicityScore calculated by PerspectiveAPI
  • Amount of members on a guild
  • Amount of online members on a guild
  • Time spent streaming in a voice channel
  • Time spent in a voice channel
  • Nitro Boosts
  • Discord Gateway Ping
  • Discord Rest Ping

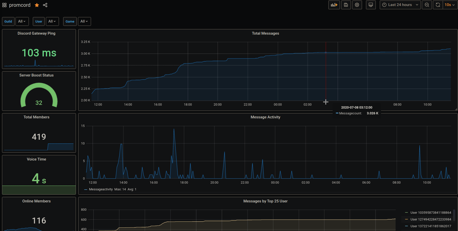
Screenshots

Image of Grafana

Built with

License

This project is licensed under the MIT License - see the LICENSE file for details

Haha yes

About

πŸ“Š Analyze your entire discord guild in grafana using prometheus. Message, User, Game and Voice statistics...

Topics

Resources

License

Stars

Watchers

Forks

Contributors 7