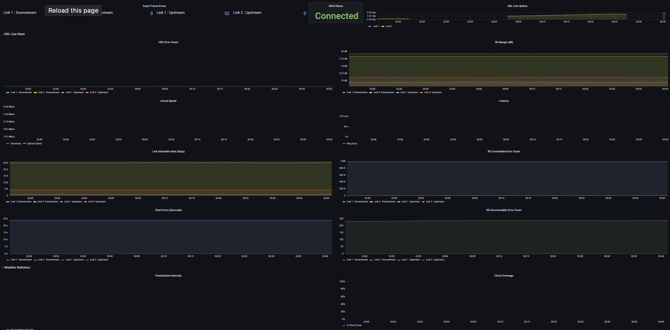
- Polls the Arris NVG443B ADSL/VDSL2+ modem for stats (errors, connection speed, etc)
- Polls speedtest.net for internet speed data
- Polls pirateweather.net for weather data which may impact DSL line quality
https://grafana.com/docs/grafana/latest/administration/configure-docker/
docker volume create grafana-storageObtain a PirateWeather API key from www.pirateweather.net and configure Line 10 of weather/weather.py:
PIRATE_WEATHER_API_KEY = "xxxxxxxxxxxxx"
Find your LAT and LONG and replace, at the top of weather/weather.py
LAT_LONG = "48.578471,-73.41749"
Open dsl/parse_arris_stats_page.py and replace 192.168.254.254 with your Modem's IP address if different.
brew install docker-compose docker
docker-compose build
docker-compose up
Grafana: http://localhost:3000 (a pre configured dashboard is already installed under Dashboards -> Manage) User: admin Password: admin Prometheus: http://localhost:9000
Credits repo(s).
