- Overview
- Install the smdebug library
- Debugger-supported Frameworks
- How It Works
- Examples
- SageMaker Debugger in action
- Further Documentation and References
Amazon SageMaker Debugger automates the debugging process of machine learning training jobs. From training jobs, Debugger allows you to
run your own training script (Zero Script Change experience) using Debugger built-in features—Hook and Rule—to capture tensors,
have flexibility to build customized Hooks and Rules for configuring tensors as you want,
and make the tensors available for analysis by saving in an Amazon S3 bucket,
all through a flexible and powerful API.
The smdebug library powers Debugger by calling the saved tensors from the S3 bucket during the training job.
smdebug retrieves and filters the tensors generated from Debugger such as gradients, weights, and biases.
Debugger helps you develop better, faster, and cheaper models by minimally modifying estimator, tracing the tensors, catching anomalies while training models, and iterative model pruning.
Debugger supports TensorFlow, PyTorch, MXNet, and XGBoost frameworks.
The following list is a summary of the main functionalities of Debugger:
- Run and debug training jobs of your model on SageMaker when using supported containers
- No changes needed to your training script if using AWS Deep Learning Containers with Debugger fully integrated
- Minimal changes to your training script if using AWS containers with script mode or custom containers
- Full visibility into any tensor retrieved from targeted parts of the training jobs
- Real-time training job monitoring through Rules
- Automated anomaly detection and state assertions through built-in and custom Rules on SageMaker
- Actions on your training jobs based on the status of Rules
- Interactive exploration of saved tensors
- Distributed training support
- TensorBoard support
See How it works for more details.
The smdebug library runs on Python 3. Install using the following command:
pip install smdebugFor a complete overview of Amazon SageMaker Debugger to learn how it works, go to the Use Debugger in AWS Containers developer guide.
Debugger is installed by default in AWS Deep Learning Containers with TensorFlow, PyTorch, MXNet, and XGBoost. The following framework containers enable you to use Debugger with no changes to your training script, by automatically adding SageMaker Debugger's Hook.
The following frameworks are available AWS Deep Learning Containers with the deep learning frameworks for the zero script change experience.
| Framework | Version | 
|---|---|
| TensorFlow | 1.15, 2.1.0, 2.2.0, 2.3.0, 2.3.1 | 
| MXNet | 1.6, 1.7 | 
| PyTorch | 1.4, 1.5, 1.6 | 
| XGBoost | 0.90-2, 1.0-1 (As a built-in algorithm) | 
Note: Debugger with zero script change is partially available for TensorFlow v2.1.0. The inputs, outputs, gradients, and layers built-in collections are currently not available for these TensorFlow versions.
The smdebug library supports frameworks other than the ones listed above while using AWS containers with script mode. If you want to use SageMaker Debugger with one of the following framework versions, you need to make minimal changes to your training script.
| Framework | Versions | 
|---|---|
| TensorFlow | 1.13, 1.14, 1.15, 2.1.0, 2.2.0, 2.3.0, 2.3.1 | 
| Keras (with TensorFlow backend) | 2.3 | 
| MXNet | 1.4, 1.5, 1.6, 1.7 | 
| PyTorch | 1.2, 1.3, 1.4, 1.5, 1.6 | 
| XGBoost | 0.90-2, 1.0-1 (As a framework) | 
You can also fully use the Debugger features in custom containers with the SageMaker Python SDK. Furthermore, smdebug is an open source library, so you can install it on your local machine for any advanced use cases that cannot be run in the SageMaker environment and for constructing smdebug custom hooks and rules.
Amazon SageMaker Debugger uses the construct of a Hook to save the values of requested tensors throughout the training process. You can then setup a Rule job which simultaneously monitors and validates these tensors to ensure
that training is progressing as expected.
A Rule checks for vanishing gradients, exploding tensor values, or poor weight initialization. Rules are attached to Amazon CloudWatch events, so that when a rule is triggered it changes the state of the CloudWatch event.
You can configure any action on the CloudWatch event, such as to stop the training job saving you time and money.
Debugger can be used inside or outside of SageMaker. However the built-in rules that AWS provides are only available for SageMaker training. Scenarios of usage can be classified into the following three cases.
Use Debugger built-in hook configurations and rules while setting up the estimator and monitor your training job.
For a full guide and examples of using the built-in rules, see Running a Rule with zero script change on AWS Deep Learning Containers.
To see a complete list of built-in rules and their functionalities, see List of Debugger Built-in Rules.
You can use Debugger with your training script on your own container making only a minimal modification to your training script to add Debugger's Hook.
For an example template of code to use Debugger on your own container in TensorFlow 2.x frameworks, see Run Debugger in custom container.
See the following instruction pages to set up Debugger in your preferred framework.
Debugger is available for any deep learning models that you bring to Amazon SageMaker. The AWS CLI, the SageMaker Estimator API, and the Debugger APIs enable you to use any Docker base images to build and customize containers to train and debug your models. To use Debugger with customized containers, go to Use Debugger in Custom Training Containers.
Using the smdebug library, you can create custom hooks and rules (or manually analyze the tensors) and modify your training script to enable tensor analysis on a non-SageMaker environment, such as your local machine. For an example of this, see Run Debugger locally.
To find a collection of demonstrations using Debugger, see SageMaker Debugger Example Notebooks.
This example shows a how to use Debugger with Zero Script Change of your training script on a SageMaker DLC.
import sagemaker as sm
from sagemaker.debugger import rule_configs, Rule, CollectionConfig
# Choose a built-in rule to monitor your training job
rule = Rule.sagemaker(
    rule_configs.exploding_tensor(),
    # configure your rule if applicable
    rule_parameters={"tensor_regex": ".*"},
    # specify collections to save for processing your rule
    collections_to_save=[
        CollectionConfig(name="weights"),
        CollectionConfig(name="losses"),
    ],
)
# Pass the rule to the estimator
sagemaker_simple_estimator = sm.tensorflow.TensorFlow(
    entry_point="script.py", #replace script.py to your own training script
    role=sm.get_execution_role(),
    framework_version="1.15",
    py_version="py3",
    # argument for smdebug below
    rules=[rule],
)
sagemaker_simple_estimator.fit()
tensors_path = sagemaker_simple_estimator.latest_job_debugger_artifacts_path()
import smdebug.trials as smd
trial = smd.create_trial(out_dir=tensors_path)
print(f"Saved these tensors: {trial.tensor_names()}")
print(f"Loss values during evaluation were {trial.tensor('CrossEntropyLoss:0').values(mode=smd.modes.EVAL)}")That's it! When you configure the sagemaker_simple_estimator,
you simply specify the entry_point to your training script python file.
When you run the sagemaker_simple_estimator.fit() API,
SageMaker will automatically monitor your training job for you with the Rules specified and create a CloudWatch event that tracks the status of the Rule,
so you can take any action based on them.
If you want additional configuration and control, see Running SageMaker jobs with Debugger for more information.
The following example shows how to set hook to set a training model using Debugger in your own container.
This example is for containers in TensorFlow 2.x framework using GradientTape to configure the hook.
import smdebug.tensorflow as smd
hook = smd.KerasHook(out_dir=args.out_dir)
model = tf.keras.models.Sequential([ ... ])
    for epoch in range(n_epochs):
        for data, labels in dataset:
            dataset_labels = labels
            # wrap the tape to capture tensors
            with hook.wrap_tape(tf.GradientTape(persistent=True)) as tape:
                logits = model(data, training=True)  # (32,10)
                loss_value = cce(labels, logits)
            grads = tape.gradient(loss_value, model.variables)
            opt.apply_gradients(zip(grads, model.variables))
            acc = train_acc_metric(dataset_labels, logits)
            # manually save metric values
            hook.record_tensor_value(tensor_name="accuracy", tensor_value=acc)To see a full script of this, refer to the tf_keras_gradienttape.py example script. For a notebook example of using BYOC in PyTorch, see Using Amazon SageMaker Debugger with Your Own PyTorch Container
This example shows how to use Debugger for the Keras model.fit() API.
To use Debugger, simply add a callback hook:
import smdebug.tensorflow as smd
hook = smd.KerasHook(out_dir='~/smd_outputs/')
model = tf.keras.models.Sequential([ ... ])
model.compile(
    optimizer='adam',
    loss='sparse_categorical_crossentropy',
)
# Add the hook as a callback
model.fit(x_train, y_train, epochs=2, callbacks=[hook])
model.evaluate(x_test, y_test, callbacks=[hook])
# Create a trial to inspect the saved tensors
trial = smd.create_trial(out_dir='~/smd_outputs/')
print(f"Saved these tensors: {trial.tensor_names()}")
print(f"Loss values during evaluation were {trial.tensor('CrossEntropyLoss:0').values(mode=smd.modes.EVAL)}")- Through the model pruning process using Debugger and smdebug, you can iteratively identify the importance of weights and cut neurons below a threshold you define. This process allows you to train the model with significantly fewer neurons, which means a lighter, more efficient, faster, and cheaper model without compromising accuracy. The following accuracy versus the number of parameters graph is produced in Studio. It shows that the model accuracy started from about 0.9 with 12 million parameters (the data point moves from right to left along with the pruning process), improved during the first few pruning iterations, kept the quality of accuracy until it cut the number of parameters down to 6 million, and start sacrificing the accuracy afterwards.
 Debugger provides you tools to access such training process and have a complete control over your model. See Using SageMaker Debugger and SageMaker Experiments for iterative model pruning notebook for the full example and more information.
Debugger provides you tools to access such training process and have a complete control over your model. See Using SageMaker Debugger and SageMaker Experiments for iterative model pruning notebook for the full example and more information.
- 
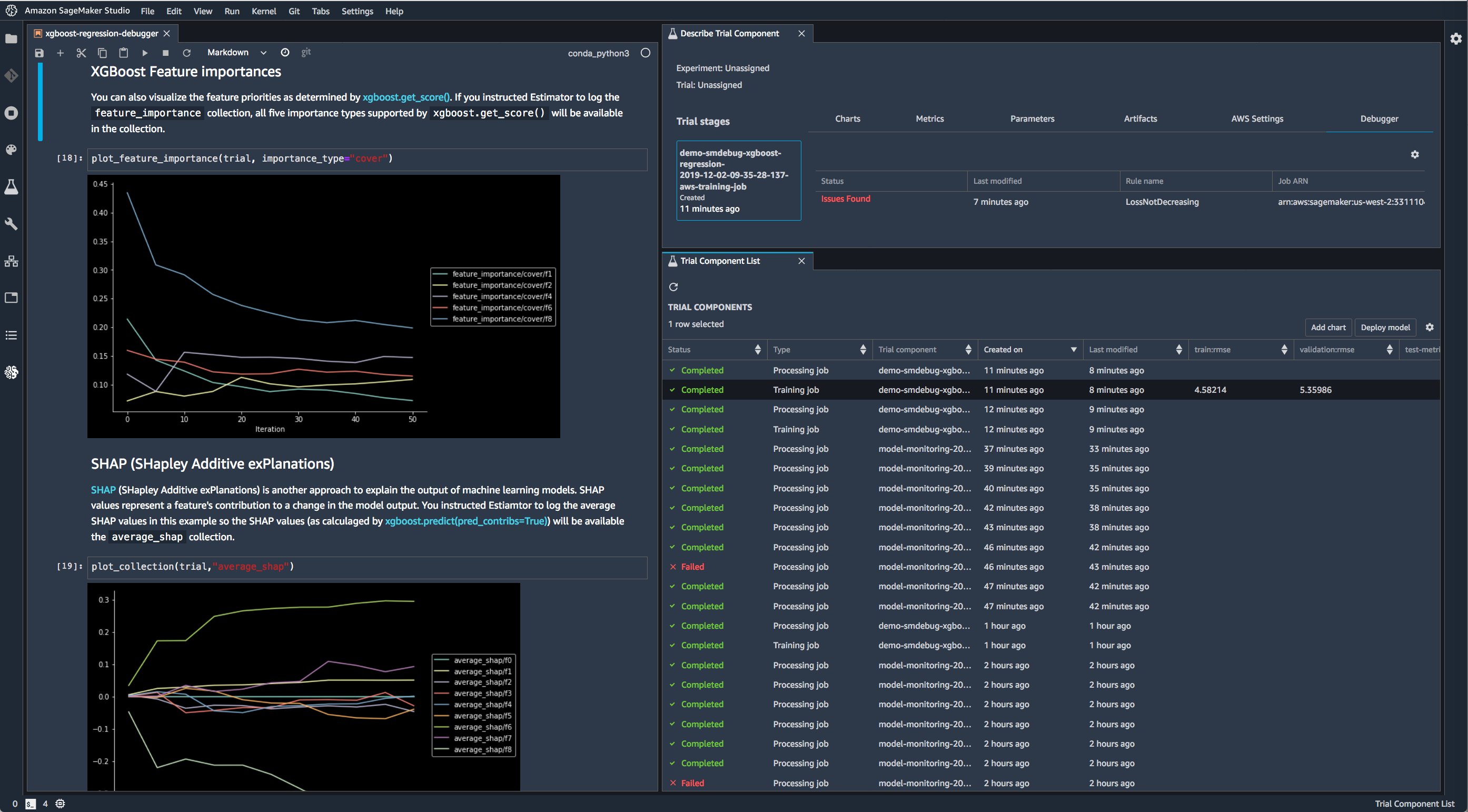
Use Debugger with XGBoost in SageMaker Studio to save feature importance values and plot them in a notebook during training.  
- 
Use Debugger with TensorFlow in SageMaker Studio to run built-in rules and visualize the loss.  
| Section | Description | 
|---|---|
| SageMaker Training | SageMaker users, we recommend you start with this page on how to run SageMaker training jobs with SageMaker Debugger | 
| Frameworks | See the frameworks pages for details on what's supported and how to modify your training script if applicable | 
| APIs for Saving Tensors | Full description of our APIs on saving tensors | 
| Programming Model for Analysis | For description of the programming model provided by the APIs that enable you to perform interactive exploration of tensors saved, as well as to write your own Rules monitoring your training jobs. | 
This library is licensed under the Apache 2.0 License.